焦炉、烧结、锅炉等工业窑炉运行过程中产生的各种烟气中含有二氧化硫、氮氧化物等污染物,这些废气如不处理排入大气会产生严重的大气污染,危害身体健康。
申昙环保独特高效的微晶材料低温脱硫脱硝方案在国内国际独树一帜,采用微晶催化剂无氨法脱硝技术在较低温度下对烟气脱硝,结合微晶吸附剂高效吸附烟气中二氧化硫及残留的氮氧化物,达到国家烟气超低排放指标要求。
微晶催化剂无氨法脱硝技术是申昙环保独立自主硏发的独有技术,所使用的微晶材料是在特定的温度压力环境下通过对其晶体结构进行改性,从而使其具有催化和低温脱硝的活性。此项技术是汽车尾气脱硝技术的延伸,催化反应过程中不需要氨的介入。有效反应温度为130-320℃,脱硝效率可达到95%以上,无副产品产生。该项技术同时具有设备简单、投资省、占地小、工艺可靠、操作简便等优点。
烟气脱硫脱硝典型工艺
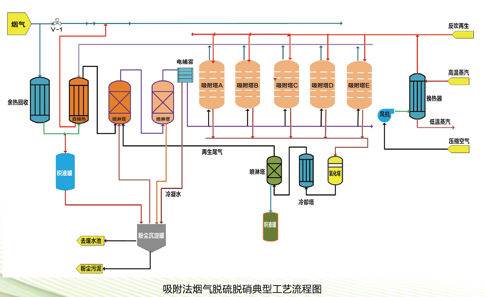
吸附法脱硫脱硝
适应于烟气温度较低(100℃左右或以内)或先对烟气降温到100℃以内,然后采用微晶材料吸附,吸附烟气中氮氧化物及硫化物,经过微晶材料吸附后烟气达标排放。吸附塔饱和后,通过蒸汽换热空气反吹吸附塔,反吹出来的硫化物、氮氧化物经氧化塔氧化,喷淋后进制酸或盐。

先脱硝后脱硫
适应于烟气温度稍高(高于130℃),先采用微晶催化材料对烟气催化还原脱除氮氧化物,然后采用微晶材料吸附,主要吸附烟气中二氧化硫及剩余少量氮氧化物,经过微晶材料吸附后烟气达标排放。吸附塔饱和后,通过蒸汽换热空气反吹吸附塔,反吹出来的硫化物、氮氧化物经氧化塔氧化,喷淋后进制酸或盐。

技术优点
1、运行成本低;
2、有备用,装置可以全天候运行;
3、无固废产生;
4、同时具有除尘、消白作用。
应用举例
单项脱硫脱硝工艺的定制或多项脱硫脱硝工艺的组合,实现了用户最佳的性价比,针对不同工况运行情况,可为用户提供不同的脱硫脱硝方案,如:
烧结机脱硫后温度一般在60度至90度之间,氮氧化物一般在300毫克以内,粉尘排放浓度在20毫克以內,可采用微晶材料直接吸附的办法脱除烟气中氮氧化物;
焦化企业烟气排放温度大部分在180度至320度之间,氮氧化物在500毫克以内,二氧化硫在800毫克以内,粉尘在30亳克以内,可采用微晶催化材料先脱硝,然后余热利用,换热或喷淋降温后,采用微晶材料吸附脱除烟气中二氧化硫及残余氮氧化物;
其他锅炉、石油化工、水泥等工业窑炉需要脱硫脱硝的场合均能运用。

